Vibe coding je podle mě jeden z nejperspektivnějších oborů současnosti. I mě vývoj webů a aplikací bez použití programovacích jazyků a "jen" s pomocí AI úplně pohltil.
Studiem a učením se na konkrétních projektech jsem doposud strávil 1000+ hodin. Tak moc tomu věřím. Výsledkem je 150+ aplikací a webů, které mi zvyšují efektivitu, šetří peníze i čas. Mnohé slouží v produkci reálným uživatelům.
Co jsem díky vibe codingu vytvořil?
PŘÍKLADY MÝCH PROJEKTŮ
Dog Travel
Interaktivní hra, ve které zakládáš cestovku pro psy a učíš se podnikatelský mindset Hack Your Way. Každé rozhodnutí ovlivní tvůj byznys.
Mokabu
Aplikace pro jednoduché Q&A na konferencích. Od MVP za 1,5h po produkční verzi představenou v San Franciscu.
HrejBrno.cz
3D hra v JavaScriptu. Čistě výukový projekt, nicméně s 5000+ odehranými koly a stovkami hráčů.
Quetube
Webová aplikace pro správu YouTube obsahu. Analyzuje a shrnuje obsah ve videích, detekuje clickbait.
Clickbait Fighter
Chrome rozšíření proti clickbaitu. Analyzuje obsah článků, hledá odpovědi na otázky, upozorňuje na clickbait.
Check-in systém
Aplikace, která načte QR vstupenku, spáruje ji s databází a vytiskne visačku na mobilní tiskárně.
MonoWrite
Nativní MacOS editor pro psaní textů bez distrakcí. Minimalistický poznámkový blok s AI funkcemi.
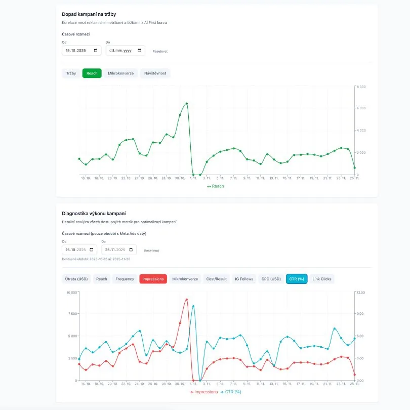
AI First Dashboard
Dashboard pro sledování prodejů kurzu AI First. Real-time vizualizace tržeb, event management a pokrok k ročnímu cíli.
TechWeek SF Events
Platforma pro výběr z 900+ akcí na Tech Week SF. AI scoring, calendar view a eliminace rozhodovací paralýzy.
AI News
Agregátor YouTube obsahu s AI shrnutím a transkripcemi. Filtruje FOMO obsah a šetří čas při studiu.
Prohlížeč Kompas
Lokální alternativa ChatGPT Atlas prohlížeče bez odesílání dat do cloudu. Všechny AI operace běží na vlastním počítači.
ShoutBase
Centrální platforma pro správu testimonialů a 24/7 LinkedIn monitoring zmínek všech projektů. AI-powered OCR, analýzy a automatický discovery.
SEOjakoBrno.cz
Web pro největší moravskou SEO komunitu postavený za 1 hodinu. Timeline historie, přehled akcí a prezentace týmu.
Faborsky.com
Nový anglický portfolio web postavený na Next.js 16 s Framer Motion animacemi. Profesionální prezentace pro mezinárodní tech komunitu.
HackYourMorning.cz
Web pro měsíční ranní setkání v Brně postavený za 1 hodinu. Registrace, newsletter, galerie a testimonials pro komunitu 100+ účastníků.
HackYourWeekend.cz
Web a registrační systém pro víkendový hackathon v Brně. Obsahuje formuláře, admin panel a antispam ochranu.
Speakers CRM
CRM pro správu řečníků na konference. Tier listy s drag & drop, workflow statusy, priority list a přiřazování k akcím.
Vimeo API Toolkit
Kompletní nástroj pro zálohu a migraci Vimeo účtů. Stahuje videa, nastavení, kapitoly, náhledy a spravuje přechody embed kódů.
How to name a project?
AI nástroj pro pojmenování projektů s ověřením dostupnosti domén. Běží na lokálním modelu.
AIFirst.sk
Landing page vytvořená za 15 minut jako živá demonstrace vibe codingu. Personalizovaná nabídka kurzu AI First pro slovenské publikum.
V čem je ten potenciál? Proč s tím začít?
PROČ VIBE CODING
Nenechte se zlákat představou, že jako naprostý laik během pár hodin vyvinete velkou aplikaci. O tomhle vibe coding není. Ale je to ta nejlepší cesta, jak se metodou learning by doing, naučíte technologiím.
Já jsem se jen za první 3 měsíce naučil napojovat API, používar MCP servery, tvořit databáze, scrapovat jakákoli data z internetu, textově promptovat design webů i her, prototypovat…Ostatně, i web, na kterém teď jste, vznikl tímhle způsobem. A zabralo to jen pár hodin. Celkově jsem se touto cestou naučil v roce 2025 na 70 technologií.
Když teď narazím na jakýkoli problém, který zatím neřeší žádná aplikace, nebo je moc drahá, pouštím se do vibe codingu. A za dvě hodiny mívám hotovo.
Je to extrémně návykové. Opravdu hodně se toho naučíte. A dramaticky si tím rozšíříte svoje schopnosti a dovednosti. Velmi doporučuji se do toho pustit.
Pokud se to chcete také naučit, všechny své zkušenosti a znalostí sdílím ve svém kurzu AI First.
Další zdroje a inspirace
KDE SE DOZVĚDĚT VÍC
Vibecoding je největší příležitost roku 2026, měl by ho zkusit každý
Byl jsem hostem podcastu VĚCI, kde jsem populární cestou vysvětlil, co vibe coding je, proč jsem mu propadl a proč je to tak důležité. S konkrétními příklady aplikací a postupů, které můžete sami tvořit.
Co je to vibe coding
Úvod do vibe codingu - co to vlastně je a proč by vás měl zajímat.
Přečíst článekProč je vibe coding nejperspektivnější skill současnosti?
O potenciálu vibe codingu a proč je to dovednost, kterou se vyplatí naučit.
Přečíst článekVibeCoded.cz - portfolio projektů
Inspirujte se mým portfoliem 50+ aplikací a webů vytvořených vibe codingem. Konkrétní příklady, co všechno lze tvořit.
Prohlédnout portfolioInspirace co vlastně vibe codovat
Rozdělil jsem vibe codované projekty do 6 typů od těch nejjednodušších po nejkomplexnější. A ukazuji spoustu příkladů, do čeho se pustit a v čem to bude užitečné.
Poslechněte si podcastWired: Vibe coding způsobuje závislost
Rozhovor pro magazín Wired o mých zkušenostech s vibe codingem.
Číst rozhovorKurz AI First
Komplexní kurz, kterým se snažím lidi nadchnout a opravdu naučit vibe coding. Z 15 hodin obsahu je celých 10 hodin věnovaných vibe codingu. Učím v něm Claude Code, tvorbu webů, aplikací i automatizací.
15+
hodin videa
10
hodin vibe coding
1500+
spokojených studentů













